NEO Logo
🔒 ISO/IEC 27002 aligned • Brand & protocol agnostic

NEO — Central Monitoring, Secured for the Future

100% South African–developed by iCE Solutions, engineered in an environment of load-shedding, rising energy costs, rapid solar adoption, and water scarcity. Built for resilience — trusted across Africa by telcos, data centres, mining, and utilities.

Real-time visibility across energy, water, IT, and industrial environments — no matter the device, process, or location.

NEO-III multi-screen overview Environmental and air quality monitoring dashboard Energy and power utilisation analytics Deep analytics and reporting view

Security First, Always

Because monitoring without security is a risk you can’t afford.

ISO/IEC 27002

Governance, access control, monitoring, incident response, and auditability are built into the operating model.

Dedicated Secure Login

Token-based auth, self-service password reset, optional LDAP/SSO & 2FA, GeoIP restrictions, and comprehensive audit trails.

MQTT Security

TLS 1.2/1.3, X.509 client certificates, ACL-based permissions, tenant isolation, and broker-level audit logging.

Data Protection & Retention

Backed by a high-performance time-series engine for real-time telemetry and a resilient relational datastore for long-term analytics and reporting.

Why NEO?

100% developed by iCE in South Africa — battle-tested against load-shedding, water shortages, and rising energy costs. Proven across Africa. 100% brand- and protocol-agnostic.

The 4 Key Pillars of NEO-III

Universal Connectivity

Modbus RTU/TCP, SNMP, MQTT, LoRaWAN, BACnet, REST APIs, OPC-UA / Industrial OT — Supports virtually any industrial, IT, or IoT protocol via our extensible integration engine.

Security & Compliance

ISO/IEC 27002 controls, TLS everywhere, RBAC, dedicated login, audit trails, and optional HybridSenseAI blue-team monitoring.

Scalability & Flexibility

License bundles scale from single sites to multi-country deployments. Deployable on secure cloud infrastructure or dedicated customer environments.

AI-Driven Insights

Anomaly detection, predictive maintenance, and a virtual hybrid-power simulator for savings, carbon-reduction and water conservation modelling.

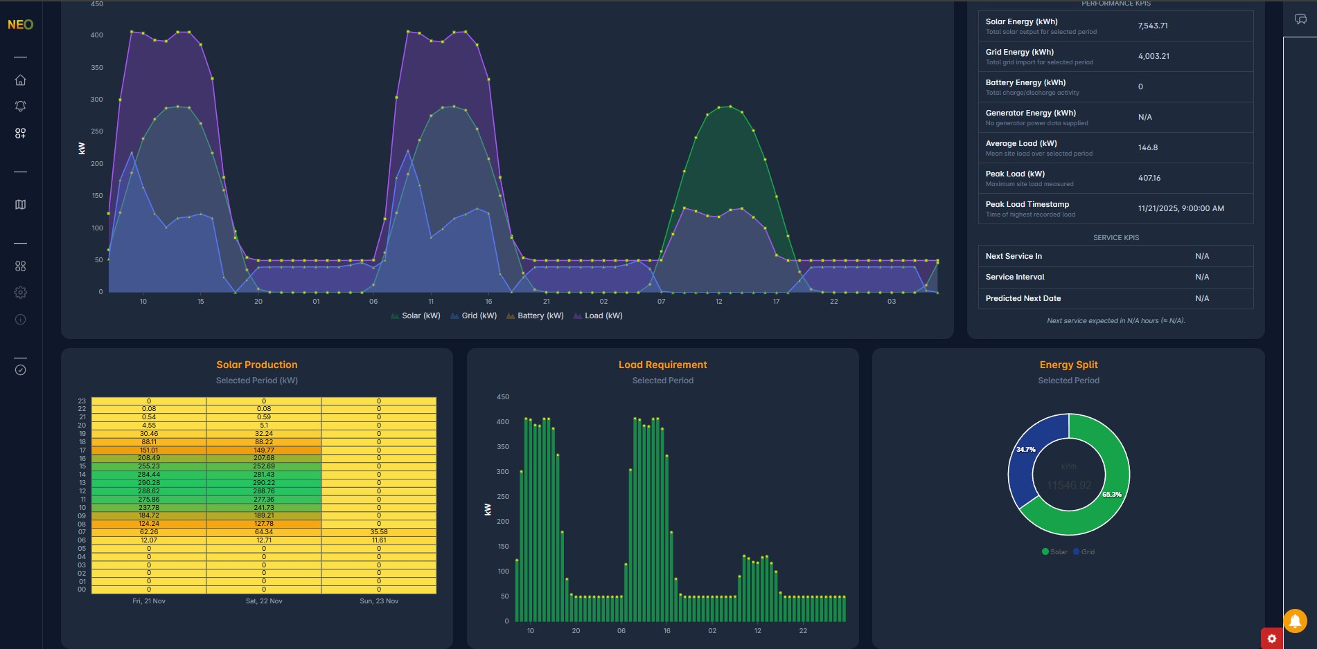
Your Operations, Visualised

Live data. Deep insights. Total control — for environment, energy meters, UPS, inverters, solar, generators, water utilisation, and cooling.

Unlimited Analytics. Customised to You.

Your data, your way — unlimited dashboards, unlimited insights across energy, water and environmental performance.

Tailored Visualisations

Stacked bars, heat maps, trends, load-duration curves and comparative reporting — shaped to each site, role, and SLA for operations, engineering, and management teams.

Energy & Water Monitoring

Track grid and solar import/export, BESS charge cycles, UPS and generator runtime, power quality, TOU tariffs, and site-level efficiency. Combine this with water flow, storage levels, and utilisation to understand every kWh and every litre.

Actionable Intelligence

Thresholds & alerts, drill-down history, and exportable reports so teams can identify wastage, optimise schedules, and justify savings and carbon-reduction projects with hard data.

The iCE–NEO IIoT Solution

Cloud + Edge platform connecting sensors, meters, controllers, gateways, and enterprise systems.

Protocols

  • Modbus RTU/TCP
  • SNMP
  • MQTT (TLS 1.2/1.3, X.509)
  • LoRaWAN
  • BACnet
  • REST / Webhooks
  • OPC-UA / Industrial OT
  • Custom protocol ingestion

Devices

  • Energy meters & power tags
  • Inverters, BESS, UPS, Generators
  • Cooling & environmental sensors
  • Water flow/level, utilisation and advanced leak detection

Storage

  • Time-series engine for high-frequency metrics
  • SQL analytics datastore for long-term and audit
  • SLA-driven retention policies

Deployment

  • iCE physical servers
  • Secure cloud environments
  • Dedicated customer instances

Download the Technical Overview

Everything you need to evaluate NEO — architecture, security, protocols, and deployment options.

Download PDF